Saving a Global Filter
Check out the given walk-through to understand the Save Global Filter functionality.
Saving a Global Filter
Click the Global Filter icon.
The global filter panel opens.
Select a Dimension. In this case, State is selected as a Dimension.
Select the filter condition from the drop-down. In this case, Like filter condition is selected, so enter the value by which you want to filter the report.
Click the Apply icon.
Click the Save icon.

The Save Filter window opens.
Provide a Filter Name.
Click the Save option.

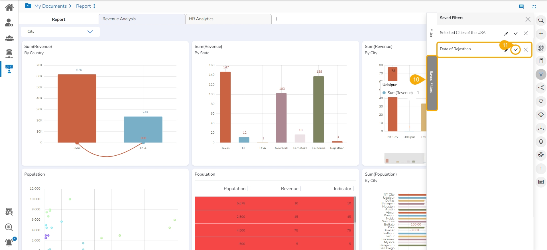
The saved Global Filter gets stored under the Saved Filters tab.
Click the Apply Filter
  icon to apply a saved Filter.

The saved global filter condition gets applied to the concerned Views of a Report.

Removing a Saved Filter
Click the Global Filter icon.
Open the Saved Filter tab.
Click the Delete Filter option for a selected filter.

The concerned saved filter gets removed.



