Adding a Slicer
Get slices inside a View based on the selected dimension.
Steps to Add Slicer in the New UI






Steps to Add Slicer in the Old UI



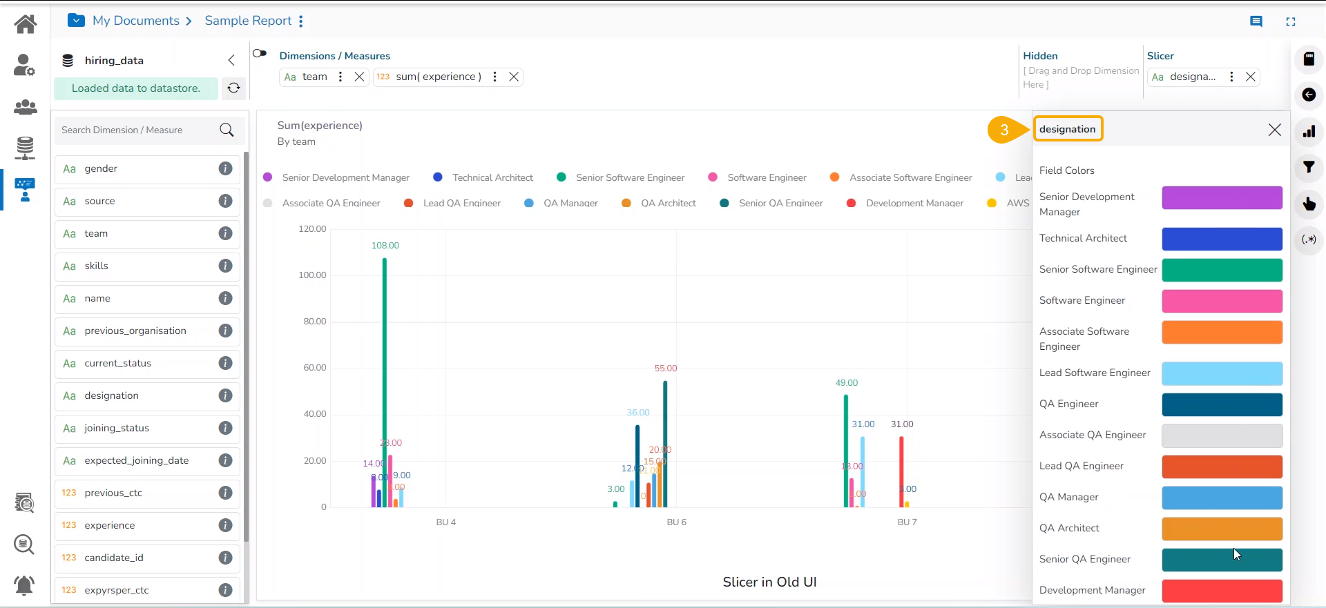
Customized Slice Color Support




